Делимся находками из китайских магазинов
Портативный беспроводной автомобильный насос UGREEN. От одного заряда может полностью накачать спущенное автомобильное колеса, подходит для мотоциклов, велосипедов и мячей. В комплекте идут соответствующие переходники. Есть дисплей, можно выставлять желаемое давление для накачки.
Портативная, но достаточно мощная беспроводная влагозащищенная колонка Soundcore Select 4 Go. До 20 часов непрерывного прослушивания музыки без подзарядки, выходная мощность 5 Вт, чистое и динамичное звучание, легкий вес и ремешок для переноски, поддержка стереопары со второй такой же колонкой.
Хорошая цена на бюджетный смартфон Xiaomi Redmi 15 (на европейском Amazon он на 40 евро дороже). Qualcomm Snapdragon 6s Gen 3; дисплей 6,9", IPS, 144 Гц, 850 нит, Corning Gorilla Glass 3; памяти 8/256 GB; камера 50 Мпикс PDAF; аккумулятор 7000 мАч, зарядка 33 Вт.
Недорогие беспроводные наушники-вкладыши Soundcore K20i. Каждый наушник весит всего 3 грамма, до 6 часов работы от одной зарядки, до 36 часов с подзарядкой из кейса, поддерживает настройку через приложение.
Дешевая, но при этом вполне пристойная роторная электробритва ENCHEN Blackstone Shaver для сухого бритья. Независимые плавающие режущие головки, лезвия сетки имеют конструкцию с двойной петлей, что удваивает эффективность бритья, от одной зарядки работает до 2 месяцев. Более 10 тысяч продаж, средняя оценка 4,7.
Симпатичные корпусы Hagibis в виде компьютерных папочек для SSD M.2 NVMe PCI-E форматов с 2230 по 2280. Поддержка USB 3.2 Gen 2, скорости до 10Gbps.
Кабель "3 в 1" для одновременной зарядки двух-трех устройств с портами Type-C. Два цвета, два варианта размеров - короткий 20 см и длинный 120 см.
Неплохой выбор подносиков из натурального дерева для сервировки различных блюд. Есть и наборы из четырех и из пяти штук. У меня дома этих подносиков штук шесть, мы их используем для сервировки для гостей всяких колбас-хамонов, сыров и так далее, это и удобно, и смотрится красиво.
Хорошая цена на умные часы OnePlus Watch 3 (на Amazon они - 232 евро). Я делал их обзор, часы, в общем, очень понравились. Они на Wear OS (ими можно платить в ЕС, можно выводить карту с маршрутом карт Google прямо на экран), при этом на полной загрузке и с AOD у них автономность - четыре дня (у всех остальных часов на Wear OS - не больше двух суток). Моему сыну они очень понравились, он после обзора их себе забрал и теперь практически не снимает. Рекомендую, кстати, брать именно ту модель, которая на скриншоте - серебристый корпус и зеленый ремешок. Она выглядит заметно эффектнее, чем черный вариант.
Проверенная в работе вакуумная пробка для вина. Я именно вот эти пробки и использую. Хорошо сохраняет недопитое красное вино в течение нескольких дней, при этом если помпу периодически подкачивать, то сохранит и до пары недель.
У меня на сегодня все. Делитесь в комментариях тем интересным, что обнаружили вы. Напоминаю о правиле: один пользователь - одно устройство, причем очень желательно, чтобы вы это сами протестировали. Любая ссылка должна сопровождаться описанием того, на что она ведет.
Предупреждаю также, что в комментариях к данному выпуску недопустим любой офтопик. Но, конечно, вполне допустимо обсуждение товаров с Ali и просьбы что-то посоветовать по заданным параметрам.
Делюсь ссылкой на удобные сумки-холодильники. Они выглядят маленькими, а на самом деле очень вместительные. В одну вмещается 6 банок по 0,5 + ледогенератор и ещё по мелочи место остаётся. По сути это тканевая сумка, прошитая изнутри фольгированный материалом, так что температуру держит относительно того, что в нее положить. Ручки удобные, молния надёжная, цена смешная. Рекомендую.
Водонепроницаемый, с микрофоном, поддержка Apple Siri, активное шумоподавление, подключение к двум устройствам, ВТ 5.3, емкость аккумулятора [мАч] 580.
Цена: 4 702 руб.
Совсем разные.
Почему-то их несколько официальных там.
Вот заглянул - 14.99 цена. www.aliexpress.com
А может просто не повезло и попались бракованные.
Обзор Экслера
Единственное,берите новую версию с зарядкой через Type-C.
Я со старой версией попал - поехал с ней на 4 недели в отпуск и к концу первой недели у меня м ней села батарейка, а там CR1632, которые просто так в первом попавшемся магазине не купить. В итоге прокаталась со мной бесполезная ручка ещё 3 недели.
Father, forgive me...
I tried not to do it...
Кнопку взять из селфи-палки.
не 1220, чай.
ну да ладно.
Первые две цифры в обозначении элемента питания недвусмысленно намекают нам на диаметр. Впихнуть батарейку диаметром 20 мм в посадочное место 16-ти миллиметровой один раз, конечно, можно. Вот только работоспособность устройства в дальнейшем - под вопросом.
До большого города мне километров 400 почти.
Одесса же с Римом не сравнится, правда? 😉
Задача: возле роутера живут 2 шлюза умного дома - Xiaomi и Tuya - у каждого питание по USB Type-C и надписи на корпусе 5В-1А. Хочу попробовать запитать их от USB-порта роутера, чтобы они розетку не занимали. На роутере 1 порт USB 2.0 и 1 порт USB 3.0, роутер Keenetic Ultra KN-1811. В характеристиках мощность портов не указана, но в интернетах пишут, что 5В-1А.
Вопрос: взлетят оба шлюза при питании от одного порта?
Понятно, что можно тупо каждый от отдельного запитать, но хотелось бы минимизировать количество проводов и оставить один порт (очень желательно 3.0) под внешний HDD.
Особенно учитывая шестизначную сумму, уже потраченную на домашнюю сеть)
2) По старому стандарту порт USB компьютера не обязан выдавать более 0.5А. По обновленному стандарту бывают варианты с питанием до 1.5А. Такой большой ток оказался нужен прежде всего для внешних HDD. Что для роутера вполне актуально. Значит скорее всего, на 1А можно рассчитывать. А вот 1.5-2A под большим вопросом. В любом случае, и БП роутера, и дорожкам питания ЮСБ порта роутера придется постоянно работать с бОльшей нагрузкой и нагревом.
3) Даже в случае очень мощного отдельного зарядного устройства, зарядник должен "договориться", с устройством. Если на одном проводе не 1, а 2-3 потребителя, то договориться проблематично, тогда по стандарту ток зарядки должен быть ограничен до 1.0-1.5А (а в худшем случае и вовсе до 0.5А), и это на все оба/три хвоста.
В общем, такие многохвостые шнурки имеют смысл для маломощных устройств (типа наушников и часов) или неспешной (от заката до рассвета) зарядки 2-3 телефонов.
Или на 156-м.
А вот так,.. по колесу... какие-то 156,.. 157. Магия!
Только Кроссвагон.
Полный привод, все дела 😄
Подкачка вписалась бы органично.
Это рекорд.
Сдесь и сейчаз! 😄
"оказалось что она без звука (((("
"оказалось что она без звука (((("
До этого пользовался насосом на аккумуляторе. Пару раз поймал ситуацию с разряженным насосом и понял, что на батарейках подходит, разе что, для велика (но, тогда лучше выбрать модельку поменьше/полегче).
Если нужна фигурная обрезалка для теста, то вам сюда.
de.aliexpress.com
Первое - ESP32-S3 N16R8 модуль с 8MB PSRAM + 16MB Flash. Брал за $6 отсюда но и на амазоне можно брать за $18-$19 такие-же модули в количестве трех штук.
Второе - Github Copilot Pro+ подписка. За $39 в месяц или за $390 в год - я сразу-же взял второе.
Спрашивается - нафига козе баян, т.е. на какого фига нужно выкладывать 400 баксов.
А вот если вы решили сделать какой-нибудь софтверный проект то вам нужен будет самый лучший frontier model. На данный момент - это Claude Opus 4.6 - это на голову, если не на порядок превосходит все другие модели. Но дело в том что если купить подписку напрямую в Claude (что я и сделал в прошлом году) - токены весьма быстро заканчиваются для Opus. Лично мне для моего проекта (внизу) одной сессии хватает на четыре-пять промптов максимум. После этого нужно ждать 5 часов и повторить. И через 3-4 дня у вас недельная квота токенов закончатся.
А вот на Github Copilot Pro+ тот-же самый Opus доступен на 5-10 раз дешевле по сравнению с Claude. Я неделю назад сделал подписку, уже сделал 60 PR для своего проекта и еще половину квоты за месяц не выбил.
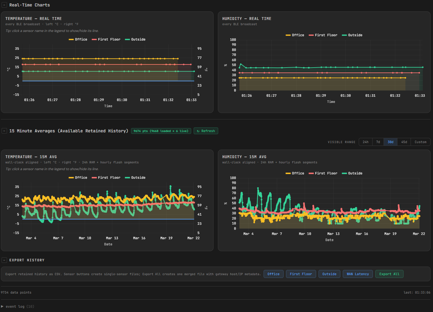
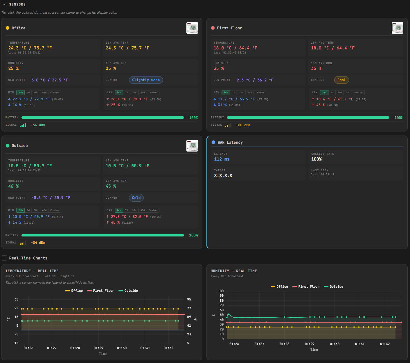
А вот и проект - оно началось как простой шлюз чтобы можно было посмотреть темп-влажность ThermoPro BLE датчиков. Из этого вышла вторая и третья версия которая сейчас в переработке (поэтому и не выставляю github repo) в качестве модульной архитектуры - оно будет поддерживать не только датчики темп/влажности, но и другие - weather stations, датчики утечки воды, открывания/закрывания дверей/окон и другие типа метрики - обьем памяти/дисков и динамика, network latency, etc, etc. Данные хранятся в памяти и на флешке, можно хранить данные от 30-ти до 90 дней (в зависимости от размера флешки), можно смотреть все это на dashboard (см скриншоты), можно импортировать и экспортировать данные, можно поставить уведомления через телеграм или mobile push если какой-нибудь threshold будет превышено, можно собрать данные из нескольких шлюзов в один агрегатор через REST API и пр.
Все это выше - сейчас работает на модуле стоимостью в $2.5 - ESP32-C3.
ESP32-S3 ($6) будет давать возможность хранить данные на несколько месяцев и больше. И все это можно сделать у себя дома или в другом месте, без подписки на облачные сервисы (за $10 в месяц и более), без установки серверов и их наладки, без разборки как работает Home Assistant, и все это можно будет смотреть не только через внутреннюю сеть, но и через интернет без необходимости статического адреса и настройки портов на firewall - это можно будет сделать (и работает) через claudflared туннель.
Все это месяц работы. Думаю через неделю-три закончу. Ну если feature creep не сделает свое дело...
Без Claude я бы это никогда бы не сделал - последний раз код писал 5 лет тому назад и последний раз код на С писал 27 лет тому назад.
угу + $390 за клода
I'm a werido,
What the hell am I doing here?
Я сначала использовал чат с Opus который и сам делал запрос к coding agent и вынес лимит запросов за день которая давала подписка на $10 в месяц - см скриншот. После это перестроил подход и сделал подписку Pro+. Сейчас это работает так:
С помощью Opus был составлен архитектурный план (это еще до подписки на Copilot) был разбит на 7 фаз, каждая из них которая состоит из 4-6 шагов. Для каждого шага делается с тем же Opus-ом детальнейший промпт как нужно фичу имплементировать - сделать именно это и это и НЕ делать то и то.
Все эти инструкции лежат в директории prompts и Copilot кодинг агенте дается указание - читай эту инструкцию и сделать как там указано. Агент - Sonnet 4.6 потребляет 1 premium requires. Opus не дает большое преимущества для кодинга при детальном промпте.
После завершения работы агента и открывания PR открывается чат уже с Opus и дается ему вопрос - прочитай документ архитектурного плана, прочитай промт агента, посмотри на PR и скажи правильно ли агент это все сделал. Opus после этого выносит свое суждение и дает инструкцию агенту исправить что-то и выдает документ если было отклонение от цели из-за чего это произошло и как нужно было писать промпт чтобы этого не произошло. Эти накопленные данные и используются чтобы будущие промпты подправить.
После завершения каждой фазы код и PR отдается на review Gemeini Pro 3.1, GPT 5.4 thinking и Sonnet 4.6 через Perplexity Pro. Каждый из них выносит свой вердикт. Эти вердикты вместе с таким-же запросом задается Opus-у на сайте Claude, спрашивая - согласен ли ты с таким мнением и с запросом переработать следующую фазу и пропты по необходимости.
Сейчас на 5-ой фазе из 7-ми.
Но не в этом дело. Дело в том что некоторые спускают $390 (и гораздо больше) в казино за 3 минуты - сам был свидетелем этого несколько раз. Или нажираются на эту сумму в ресторане. Или там более невинный пример - билет на футбол покупают.
$390 - это инвестиции в мое будущее и я абсолютно уверен что они дадут результат. Уже дали, т.к. я такого фана от этого процесса не испытывал с тех пор как в Дуум и во вторую Дюну играл ночами.
Hет.
build.nvidia.com
Можешь попробовать через cline или kilo code?
4.х модели клоду уступали очень сильно, а вот 5 вроде выглядит переспективно. Но я клода использую по лимитам в гуглевском иде antigravity ai, так что могу трогать лишь эпизодически.
ali.click
Там еще есть и spf порт, так можно nas сразу и по 10g подключить, если много людей используют его для работы
www.dns-shop.ru
1. С гигабитными портами, а не с 2,5.
2. Портов 5, а не 8.
3. Нет SFP-порта.
А так, да - дешевле.
4.8 рейтинг, продаж свыше 3 тысяч в отзывах хвалят, в т.ч. за приложение для смартфона SoundCore.
Приложение слушает иностранную речь и переводит текстом. Параллельно может озвучивать голосом в наушники. У озвучивания есть недостаток: если собеседник говорит быстро, то голос за ним не успевает, т.к. озвучивает перевод только в одном темпе. Где настроить темп речи не нашел. Кажется там такой настройки нет.
Где-то читал, что с недорогими наушниками перевод будет доступен только ограниченный период времени. Возможно именно поэтому народ заказывает дорогие, активирует и возвращает.
Размеры 13 и 17 литров. Три цвета на выбор. Работает от двух батареек АА. Сенсорное открытие, автоматическое закрытие крышки. Сенсор срабатывает на расстоянии до 30 см. Проверенный продавец, быстрая доставка.
К тому, с каким имел дело, наклоняться не надо. Оно радостно приветствует всяк проходящего мимо. И это задалбывает.
Но страшнее другое: задержка закрывания. Вот ты даже не прошел мимо, а что-то выкинул. И оно держит мхатовскую паузу, ждет пока ты забудешь и расслабишься. И - ка-ак закроется!!! Не бабахом - но и не бесшумно...
Такшто один жалкий минусик © от Мешка.
Цифровой дисплей
Выходной интерфейс
LIGHTNING, USB-А, USB type C
Цена всего 1 187 руб.
вынул Алик из кармана
принтер, блендер, перфоратор,
спиннинг, автонавигатор
три смартфона, повербанк,
гриль-мангал размером с танк,
кулер с пивом, фикус в кадке,
шестиместную палатку,
термос, палку колбасы
и с кукушкою часы!
Полный список есть в инете,
пунктов в нём – не перечесть.
Скажем лишь: у шортов этих
ещё шесть карманов есть 🙂
Не, не станут. У меня талия уже бёдер.
А что касается брюк, то вне зависимости от типажа, женские фигуры от мужских отличаются ещё и меньшим расстоянием между линией талии и "низом паха". Только не рассказывайте об этом инопланетянам: они не поймут ))
В общем, сам такое носи, если нравится ))










